万益资讯网

叶缠运解市的文章

烧碱期货:

烧碱主力2603合约,短周期还是维持在上行通道内, 向下测试下通道

烧碱期货: 烧碱主力2603合约,短周期还是维持在上行通道内, 向下测试下通道

财经 2025-12-30 14:18

纸浆期货:
纸浆期货主力2605合约,昨天前面给的低多的思路,目前没有太大问题,

纸浆期货: 纸浆期货主力2605合约,昨天前面给的低多的思路,目前没有太大问题,

2025-12-30 14:18

氧化铝期货:

氧化铝期货主力2605合约,受制于基本面压力整体趋势维持空头,但

氧化铝期货: 氧化铝期货主力2605合约,受制于基本面压力整体趋势维持空头,但

财经 2025-12-30 14:18

纯碱期货:
纯碱主力2605合约,当前这波上涨形态比上一波到1200的结构要强一

纯碱期货: 纯碱主力2605合约,当前这波上涨形态比上一波到1200的结构要强一

2025-12-30 14:18

钯明天能来个地板? 接下来的几个交易日需要注意广期所产品以及有色冲高回落的风险,

钯明天能来个地板? 接下来的几个交易日需要注意广期所产品以及有色冲高回落的风险,

2025-12-30 14:18

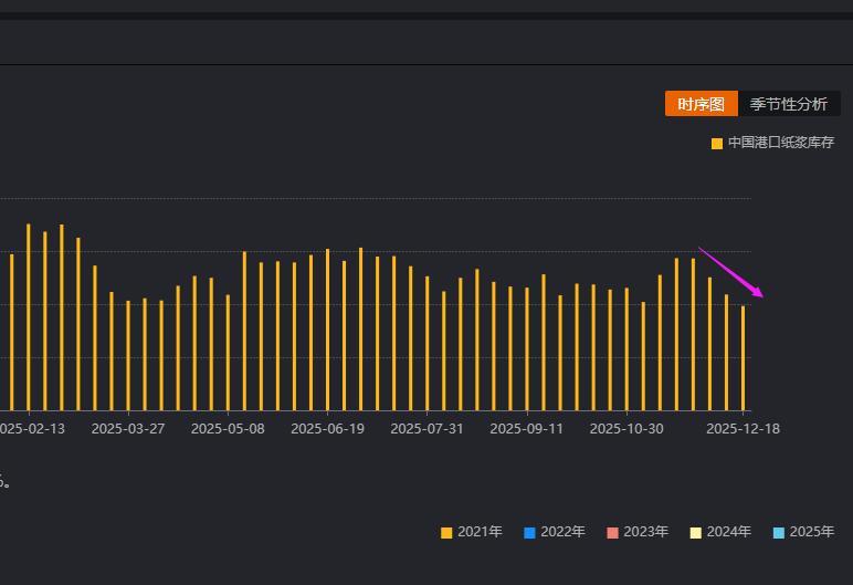
纸浆:

纸浆国内港口库存持续下滑,海外供应成本提供支撑,但需求改善有限,纸浆偏

纸浆: 纸浆国内港口库存持续下滑,海外供应成本提供支撑,但需求改善有限,纸浆偏

财经 2025-12-30 14:17

白糖:
消息面,巴西中南部糖厂大幅削减糖产量,印度正准备采取重大政策应对食糖过剩

白糖: 消息面,巴西中南部糖厂大幅削减糖产量,印度正准备采取重大政策应对食糖过剩

2025-12-30 14:18

焦煤:
焦煤供应端压力阶段性释放,随着下游冬储补库预期和反内卷预期扰动再现,市场

焦煤: 焦煤供应端压力阶段性释放,随着下游冬储补库预期和反内卷预期扰动再现,市场

2025-12-30 14:18

烧碱:
烧碱期货主力2603合约,本周回踩2160一带支撑后, 顺利向上突破22

烧碱: 烧碱期货主力2603合约,本周回踩2160一带支撑后, 顺利向上突破22

2025-12-30 14:18

铁矿石-焦煤-螺纹钢基本面分析: 黑色系板块,当前维持震荡为主。螺纹钢,目前钢

财经 2025-12-30 14:17
第一页
叶缠运解市

叶缠运解市

感谢大家的关注

热门分类

推荐 热榜 军事 NBA 体育 社会 明星八卦 娱乐 财经 科技 汽车 历史 国际 游戏 动漫 公益 搞笑 商业 互联网 数码 国际足球 房产 家居 时尚 科学探索 职场 育儿 股票 教育 影视 情感 热点 中国军情 武器 中国南海 中国足球 亚洲杯 科比 综合体育 CBA 投资 大咖秀 外汇 创业 风口 SUV 豪车 概念车 优惠 新能源 美国 欧洲 朝日韩 俄罗斯 孕期 街拍 婚姻 正能量

© CopyRight 2010-2026 万益资讯网(www.wanyishang.com)

粤ICP备2022014661号 邮箱:181046773#qq.com

声明:部分文章摘自互联网,如有侵权,麻烦告知删除。